Copilot式嵌入多模块
更新时间: 2025-03-20 15:03:57
ChatBI 除了有单独的问答界面,帮助您智能分析数据。我们也在有数BI的不同产品模块都以Copilot的形式嵌入了ChatBI的智能问答能力。
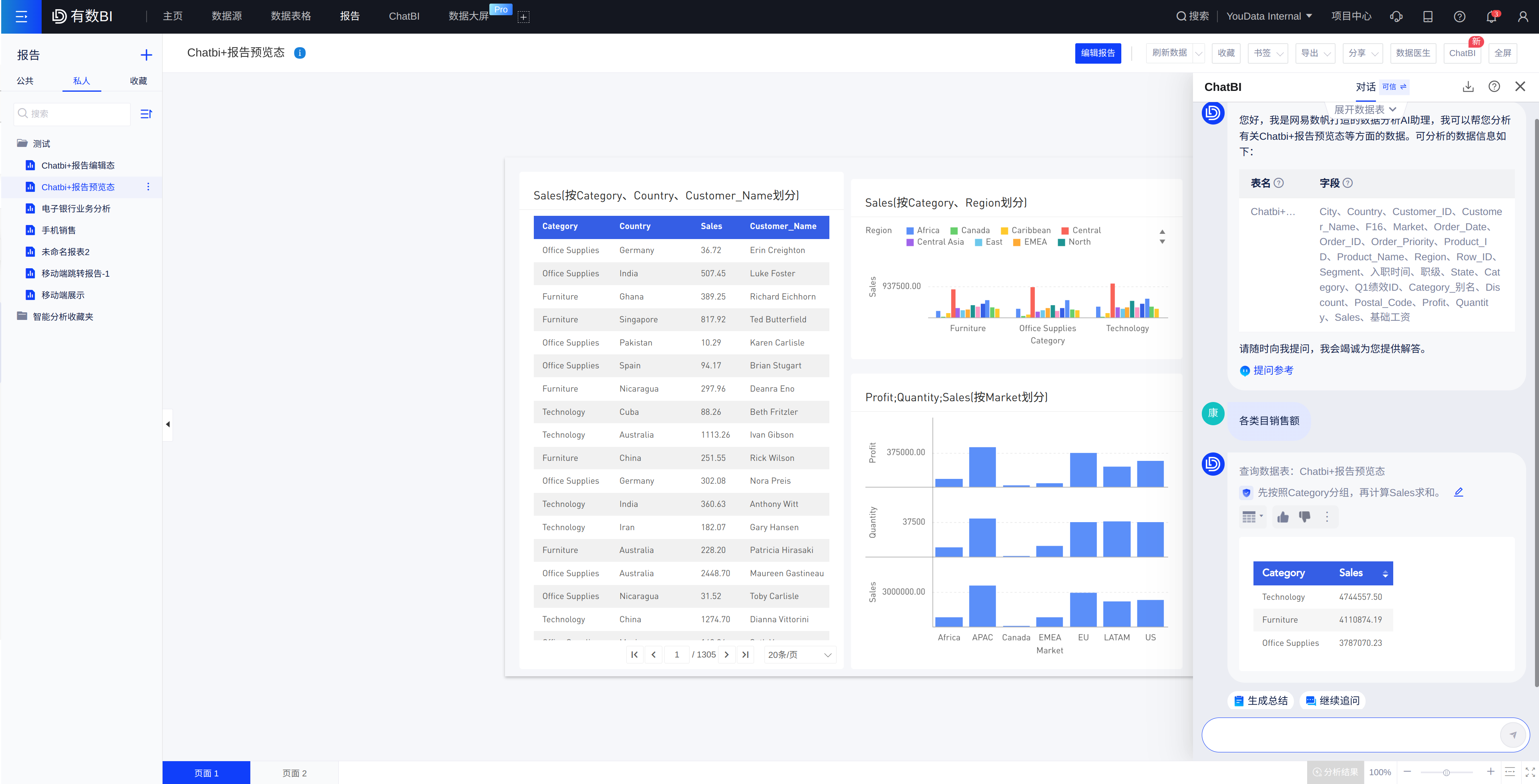
1. 报告预览态+ChatBI
进入方式:若您购买了ChatBI,且报告页面所使用的数据模型已经开启「ChatBI」,报告右上角将出现「ChatBI」入口,点击即可展开问答界面(组件包含:更换数据表、参考问答、我的导出)。
问答支持功能: 复制到报告、导出Excel、 删除对话、 查看SQL、 换表查询。

2. 报告编辑态+ChatBI
进入方式:您只需在报告左下方点击AI图标,ChatBI问答界面即刻展开。浮动问答窗设计,可以拖动改变问答界面位置)。

问答前准备:若您的报告页所使用的数据模型已经开启ChatBI,首次问答默认选中全部的数据模型,您也可以通过「更换数据表」更换数据模型。若当前页面模型未开启,系统将提示您进行配置,详见:准备数据表
。
针对回答我可以做什么:您可以通过「添加到报告」功能,一键即可将图表添加至当前报告页,并可以对该图表的做进一步编辑。您可以同时点击[更多]展开操作:导出图表excel、查看图表SQL、换表查询、删除对话。

3. 可视化取数+ChatBI
进入可视化取数界面后,顶部有ChatBI的问题输入框(若点击关闭输入框,可点击「AI」按钮重新唤出),您可以用自然语言输入问题,说明您想要查看的数据。

若您输入:各地区销售额,点击输入框右侧的「查询按钮」后,AI将展示推荐模型:

以「超市销售数据」为例,AI帮您自动拖入对应的字段,完成取数面板的配置:

若AI回答错误或是您还想分析其他指标,可以直接在可视化取数的配置面板继续修改,对于可视化取数的功能使用,可见对应产品手册。